Bonjour itasof
j'ai essayé cela fonctionne , le petit problème je ne peux pas incrémenter des heures de départ différé
merci thierry
millenium 3
-
philou77
- Mi homme - Mi automate

- Messages : 2142
- Enregistré le : 21 oct. 2015, 10:00
- Localisation : Ile de France
Re: millenium 3
Salut !
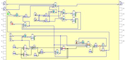
tu peux tester cela..
Touche + = ajout de 3600 Sec
Touche - = soustraction de 3600 Sec (En desous de zéro , impossible)
Touche Esc = Arrêt système
Décompte différé se fait si valeur courante <= 0
Si décompte arrivé à Zéro (démarrage + reset départ différé)
Démarre si Ok ou décompte différé arrivé à Zéro
Si démarré alors choix tempo 1 ou 2 (mémorisé)
Si démarré et choix tempo fait alors Sortie = 1 le temps de la tempo choisie
mais cela reste bien compliqué
c'est pour faire quoi au juste par simple curiosité ?
tu peux tester cela..
Touche + = ajout de 3600 Sec
Touche - = soustraction de 3600 Sec (En desous de zéro , impossible)
Touche Esc = Arrêt système
Décompte différé se fait si valeur courante <= 0
Si décompte arrivé à Zéro (démarrage + reset départ différé)
Démarre si Ok ou décompte différé arrivé à Zéro
Si démarré alors choix tempo 1 ou 2 (mémorisé)
Si démarré et choix tempo fait alors Sortie = 1 le temps de la tempo choisie
mais cela reste bien compliqué
c'est pour faire quoi au juste par simple curiosité ?
Si vous avez compris tout ce que je viens d'écrire, c'est que j'ai dû faire une erreur quelque part ! 
- itasoft
- Mi homme - Mi automate

- Messages : 7810
- Enregistré le : 20 oct. 2015, 10:15
- Localisation : Lyon
- Contact :
Re: millenium 3
slts,
pourquoi tu veux incrémenter ?
Sur les tempos il faut y entrer une valeur de présélection via l'afficheur
pourquoi tu veux incrémenter ?
Sur les tempos il faut y entrer une valeur de présélection via l'afficheur
Automaticien privé (de tout)
itasoft@free.fr
itasoft@free.fr
-
philou77
- Mi homme - Mi automate

- Messages : 2142
- Enregistré le : 21 oct. 2015, 10:00
- Localisation : Ile de France
Re: millenium 3
RE !
Oui, moi je le sais, mais apparemment, il veut pas utiliser cela....
D'où la galère !!
Oui, moi je le sais, mais apparemment, il veut pas utiliser cela....
D'où la galère !!
Si vous avez compris tout ce que je viens d'écrire, c'est que j'ai dû faire une erreur quelque part ! 
Re: millenium 3
bonsoir Philou77 et itasoft.
merci à toi Philou le système fonctionne bien et je t'en remercie je n'arrivait pas à ce départ différé.
l'utilisation : c'est un système que j'essaie de mettre au point, qui permet de sécher des objets en résines progressivement sous vide, le départ différé c'est pour la nuit car l’électricité est en heures creuses.les deux temps de programmation c'est en fonction des résines et de l'humidité ambiante,le fait de décrémenter c'est une sécurité dans le cas où l'on se tromperait dans la programmation, cela évite le raz de tout le système.
merci encore c'est vraiment très sympa je vais pouvoir avancer, ce week-end essais de résines je l'espère
thierry
merci à toi Philou le système fonctionne bien et je t'en remercie je n'arrivait pas à ce départ différé.
l'utilisation : c'est un système que j'essaie de mettre au point, qui permet de sécher des objets en résines progressivement sous vide, le départ différé c'est pour la nuit car l’électricité est en heures creuses.les deux temps de programmation c'est en fonction des résines et de l'humidité ambiante,le fait de décrémenter c'est une sécurité dans le cas où l'on se tromperait dans la programmation, cela évite le raz de tout le système.
merci encore c'est vraiment très sympa je vais pouvoir avancer, ce week-end essais de résines je l'espère
thierry
Re: millenium 3
Bonjour,
Il y a aussi le bloc "Heure-Minute" dans l'onglet PROG
Il y a aussi le bloc "Heure-Minute" dans l'onglet PROG
